
Big Data Analytics Humas Polri
What Is It?
Big Data Analytics is a comprehensive Command Center platform developed for the Public Relations Division (Humas) of the Indonesian National Police (Polri). The platform consists of 3 main modules: (1) Social Media Analytics - analyzes data from X/Twitter for sentiment tracking, word cloud visualization, trending hashtags, top influencers, and viral content detection; (2) Social Media Insight - provides in-depth insights on Polri account performance through post interactions, posting time heatmaps, top commentators, and latest mentions; (3) Portal Analytics - a command center for monitoring 8 integrated portals (MediaHub, INPNews, TBNews, PoliceTube, Polri TV, SPIT, Humas Polri) featuring National Heatmap GIS, SEO performance tracking, and content virality analysis. The platform supports fullscreen monitoring mode for command center displays, equipped with an AI recommendation engine for communication strategies, and dark mode for 24/7 monitoring operations.
Key Features
- ✓Social Media Analytics: Word Cloud, Daily Post Chart, Top Influencer, Top 5 Hashtags, Sentiment Analysis
- ✓Potential Viral content detection with AI-powered recommendation engine
- ✓Defense Report generation for crisis management and rapid response
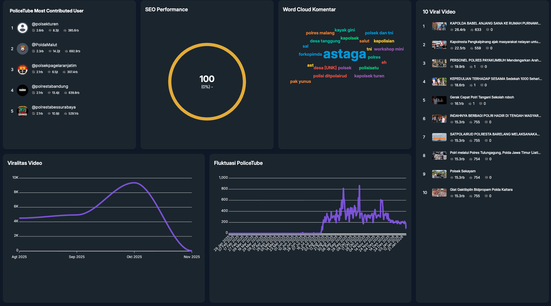
- ✓Social Media Insight: Post Interaction, Posting Time Heatmap, Top Commentator, Latest Mentions
- ✓Portal Analytics with 8 integrated portals (MediaHub, INPNews, TBNews, PoliceTube, Polri TV, SPIT, Humas Polri)
- ✓National Heatmap GIS for visualizing news distribution across Indonesian regions
- ✓Top 10 Viral News & Viral Video tracking with engagement metrics
- ✓SEO Performance monitoring and News Category/Type Proportion analysis
- ✓Fullscreen Monitoring Mode for command center display with Dark Mode support
- ✓Date range filter, PDF Export reporting, and Server-Side Rendering for optimal performance
ScreenshotsClick to enlarge





